超濾技術(ultrafiltration,UF)具有出水水質優,占地面積小,價格相對低廉等優點. 超濾不僅能夠有效去除水體中的顆粒物、 懸浮物,同時對藻類、 細菌、 病毒以及蛋白質、 多糖類大分子化合物具有一定的去除效果,在污水再生和水資源回用領域具有廣闊的應用前景. 然而,嚴重的膜污染問題限制了超濾技術在污水回用領域的廣泛應用.
污水再生處理過程中,根據污染物的性質通常將膜污染分為無機污染、 有機污染和生物污染. 污水二級出水有機物(effluent organic matter,EfOM)是超濾過程中造成膜有機污染的主要物質,其成分包括微生物代謝產物(soluble microbial products,SMPs)、 天然有機物(natural organic matters,NOM)、 難降解人工合成有機物(synthetic organic chemicals,SOCs)及消毒副產物(disinfection by-products,DBPs)等. EfOM成分的復雜性,使得超濾膜處理二級出水過程中的膜污染機制仍不明確. 此外,膜污染情況與膜材料的親疏水性、 電荷特性、 表面粗糙度等性質密切相關.
聚偏氟乙烯(polyvinylidene fluoride,PVDF)中空纖維超濾膜因其出眾的熱穩定性和機械性能在實際污水再生處理領域受到廣泛關注,然而,PVDF超濾膜較強的疏水性使得該類膜易出現嚴重的污染現象. 因此,采取確實可行的緩解膜污染方法對于緩解PVDF超濾膜污染十分必要. 緩解膜污染的有效方法之一是對現有膜材料進行改性處理,主要包括膜基體改性和膜表面改性兩類. 國內外學者針對膜表面改性技術開展了大量研究,向制膜材料中添加納米材料是膜表面改性的常用方法之一. 碳納米管(carbon nanotubes,CNT)因具有良好的機械性能、 熱穩定性和吸附性,在膜表面改性技術中得到廣泛關注,一些學者嘗試利用過濾涂覆的方法將CNT負載于超濾膜表面. 與其他CNTs膜表面改性方法相比,過濾涂覆法操作簡便,不會掩蔽CNT的性質,制備出的改性膜具備不俗的抗污染性能. 然而,利用過濾涂覆法制備出的改性平板膜存在著CNT層穩定性差、 易脫落等問題,而利用過濾涂覆法制備的PVDF中空纖維膜抗污染能力和CNT層穩定性亟待考察. 同時,實際工程中,連續流膜濾裝置多采用中空纖維膜,采用CNTs對中空纖維超濾膜進行改性,并將其用于連續流膜濾裝置,尚缺少相關研究,本實驗將CNTs改性中空纖維超濾膜用于連續流膜濾裝置中,考察改性PVDF中空纖維超濾膜連續過濾二級出水過程中膜污染緩解情況.
本實驗考察CNT改性膜處理實際污水二級出水過程中膜抗污染能力及對出水水質影響. 重點研究改性方法中CNTs的乙醇分散液濃度、 CNTs尺寸、 負載量對改性膜抗污染性能以及CNT層穩定性的影響. 進一步分析了CNT改性膜對二級出水有機污染物的去除效能,包括改性膜出水DOC、 UV254,以及有機物熒光特性的變化.
1 材料與方法
1.1 實驗材料
1.1.1 二級出水
實驗所用污水二級出水為北京工業大學水污染控制實驗室的中試反應器出水,原水為北京工業大學生活小區的實際生活污水. 水樣采集后,首先經砂濾處理,過濾后二級出水水質情況見表 1.
表 1 二級出水水質
1.1.2 膜材料
實驗所用PVDF中空纖維超濾膜膜絲購自杭州衛士環保科技有限公司. 該超濾膜具體參數見表 2.
表 2 超濾膜性能參數
1.1.3 碳納米管
本實驗所用碳納米管均購自北京納辰科技發展有限責任公司,相關參數見表 3.
表 3 碳納米管參數
1.2 實驗裝置
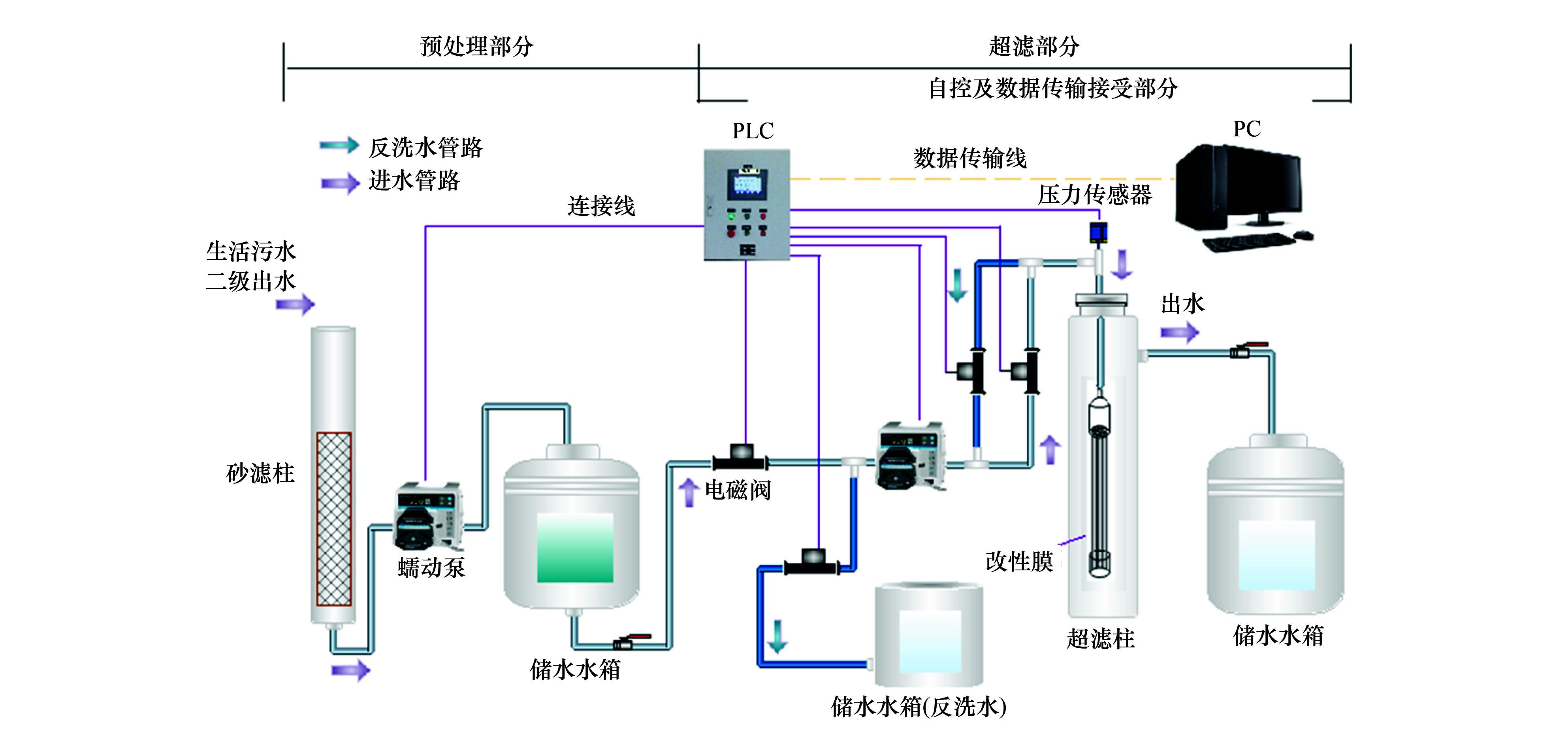
本研究中膜改性實驗和超濾實驗均在連續流裝置中完成,該裝置采用恒流-死端方式運行. 該系統對跨膜壓差TMP(MPa)、 過濾流量Q[L·(m2·h)-1]、 反洗周期Tf(min)、 反洗時間t(min)、 反洗通量q[L·(m2·h)-1]等操作條件進行自動控制. 系統運行過程中自動采集并記錄跨膜壓差數據. 參考常規運行條件,將本實驗膜通量設定為100 L·(m2·h)-1,對膜組件采用反向流清洗,反洗周期Tf為60 min,反洗通量q為150 L·(m2·h)-1,反洗時間t為1 min. 利用跨膜壓差增量反映過濾過程中膜的污染情況. 連續流自動控制系統記錄每一周期運行結束時跨膜壓差TMPj(j為周期數),則每一周期跨膜壓差增量為TMPj-TMP0. 連續流過濾裝置如圖 1所示.

圖 1 連續流過濾系統示意
1.3 實驗方法
1.3.1 改性超濾膜的制備方法
本實驗所用PVDF中空纖維膜絲為商業購買所得,實驗中所用膜組件為自行設計并使用膜絲粘制而成,膜組件有效過濾面積為50 cm2. 膜組件制備完成后先用純水過濾至跨膜壓差穩定. 選取一定尺寸的碳納米管(所選CNTs尺寸為8~15、 20~30、 30~50和50~80 nm)置于乙醇分散液中(所選乙醇體積濃度分別為0%、 20%、 50%、 70%以及100%),對CNT懸浮液進行超聲處理,根據前期的實驗結果,將超聲時間設定為25 min,超聲分散結束后采用過濾涂覆法,在通量為200 L·(m2·h)-1下將一定負載量(所選負載量分別為1、 3、 5、 7g·m-2)的CNTs負載于中空纖維膜內表面,之后過濾純水至跨膜壓差穩定并記錄此時的初始跨膜壓差值TMP0.
1.3.2 CNTs負載率及CNTs層穩定性評價
CNTs分散不均勻、 團聚都會導致改性膜制備過程中分散液中的CNTs不能全部負載于膜表面[18]. 因此,實驗中利用負載率來衡量膜改性過程中的CNTs負載情況,將負載率定義為CNTs實際負載量與CNTs投加量之比:

分散液中殘留的CNTs濃度基于瑯勃-比爾定律進行確定. 瑯勃-比爾定律表明,CNTs分散液質量濃度與分散液在某一波長處的吸光度成正比,參照相關報道,CNTs乙醇分散液在200~300 nm處出現最大吸收峰,實驗中確定CNTs的乙醇分散液吸光度最大吸收峰對應波長為266 nm,進而建立了CNTs質量濃度-UV266標準曲線. 改性膜制備完成后,負載于中空纖維超濾膜內表面的CNTs層穩定性需通過測定反洗過程中碳納米管損失量加以考察. 具體做法為:反洗通量依次采用100、 150、 200 L·(m2·h)-1對同一改性膜組件進行反洗并對反洗水取樣,每一通量條件下均反洗3 min,利用CNTs-UV266標準曲線測定反洗水中CNTs濃度,進而考察改性膜內表面CNTs的穩定性.
1.3.3 水質分析
采用NPOC法測定水樣中的溶解性有機物(dissolved organic carbon,DOC). 按照揮發情況可將DOC劃分為可吹脫性有機碳(purgeableorganic carbon,POC)和不可吹脫有機碳(non-purgeableorganic carbon,NPOC). 因二級出水與外部環境長期接觸,因此水樣中POC含量較低,總無機碳(inorganic carbon,TIC)含量則較高. 為了降低TIC對DOC測定造成的影響,本實驗采用NPOC法測定水樣的DOC,并認為DOC≈NPOC. 先用2 mol·L-1的鹽酸溶液調節水樣的pH至2以下,然后采用TOC儀(德國Elemetar公司)進行測定.
采用紫外分光光度計(UNICO 2100,美國UNICO公司)測定UV254和UV266,使用1 cm的石英比色皿,測定時均以超純水做空白.
熒光特性利用熒光光譜儀(F-7000,日本Hitachi公司)測定. 激發波長(Ex)范圍選為200~400 nm,步長選為5 nm,狹縫寬度選為5 nm; 發射波長(Em)范圍選為300~550 nm,步長選為1 nm,狹縫寬度均為5 nm. 光譜掃描速度選為1 200 nm·min-1.
2 結果與討論
2.1 CNTs的乙醇濃度對改性膜性能的影響
CNTs的乙醇分散液濃度對改性膜抗污染能力的影響如圖 2所示. 超聲時間為25 min,CNTs尺寸為50~80 nm,負載量為3 g·m-2,CNTs的乙醇分散液體積分數分別為0%、 20%、 50%、 70%、 100%.

圖 2 乙醇分散液濃度對 CNTs改性膜抗污染能力影響
圖 2結果表明,CNTs改性膜的抗污染能力明顯強于未改性膜. 對于改性膜而言,過濾初期(前2個周期)各改性膜跨膜壓差均增長緩慢,其跨膜壓差增量均小于0.025 MPa,隨著過濾的進行,改性膜TMP增量逐步增加. 運行至第10周期,過濾5 L水樣后,各改性膜TMP增幅已出現較明顯差別,但CNTs的乙醇分散液濃度與TMP增量間并未表現出明顯規律:其中,利用50%和70%乙醇制備的改性膜TMP增量相同,均為0.056 MPa,為改性膜中TMP增幅最小的兩組; 利用0%乙醇制備的改性膜TMP增量最大,為0.083 MPa; 乙醇100%和20%制備的改性膜TMP增量相差不多,分別為0.079 MPa和0.082 MPa.
圖 3為CNTs的乙醇分散液體積分數對負載率和CNTs層穩定性的影響. 從中可以看出,負載率隨著乙醇體積分數的增高而增大:乙醇分散液為0%和20%時,負載率分別為84%和91%,乙醇分散液為50%、 70%和100%對應的CNTs負載率均高于99%. 從圖 3還可看出,反洗通量由100 L·(m2·h)-1增至150 L·(m2·h)-1時,各改性膜CNTs損失量均增加一倍以上,CNT損失量占負載量的比例小于3%. 而反洗通量由150 L·(m2·h)-1增至 200 L·(m2·h)-1時,各改性膜CNTs損失量有所減少. 該結果表明,在150 L·(m2·h)-1條件下反洗3 min后,CNTs層中不穩定組分已基本被洗凈,即使增大反洗通量也不會使CNTs發生進一步脫落. 此外,相同反洗通量條件下,CNTs的乙醇分散液體積分數與CNTs損失量間無明顯規律. 在反洗通量為150 L·(m2·h)-1的條件下,乙醇為50%制備的改性膜CNTs損失量明顯少于其他改性膜CNTs損失量.

圖 3 乙醇分散液濃度對 CNTs層負載穩定性的影響
從上述結果可知,50%的乙醇對于提高改性膜的抗污染能力和膜內表面CNTs層穩定性具有重要作用. 筆者推測:CNTs的乙醇分散液體積分數為50%時能夠有效減少CNTs的團聚現象,該體積分數有利于CNTs均勻分散并使其在膜表面形成穩定的CNTs層,該CNTs層不僅可以更好地適應各種強度的水力清洗,也因其存在提升了膜的抗污染性能.
2.2 CNTs尺寸對改性膜性能的影響
CNTs尺寸對改性膜的抗污染性能的影響如圖 4所示. CNTs的乙醇分散液濃度為50%,超聲時間25 min,負載量3g·m-2,CNTs的尺寸分別為8~15、 20~30、 30~50以及50~80 nm. 研究結果表明,不同尺寸CNTs制備的改性膜的抗污染能力均強于未改性膜. 對于改性膜而言,過濾初期(前2個周期)各改性膜TMP均增長緩慢,各改性膜TMP增量均小于0.02 MPa. 隨著過濾的進行,各改性膜TMP增量逐漸增加且增長趨勢明顯,但CNTs尺寸與TMP增量間并未表現出明顯規律. 運行至第10周期,過濾5 L水樣后,各改性膜組件間TMP增幅已表現出明顯差異,其中,利用30~50 nm制備的改性膜TMP增幅最小,為0.043 MPa; 利用8~15 nm制備的改性膜TMP增幅最大,為0.09 MPa; 利用20~30 nm和50~80 nm制備的改性膜TMP增幅分別為0.072 MPa和0.059 MPa.

圖 4 CNTs尺寸對改性膜抗污染性能的影響
圖 5顯示了CNTs尺寸對負載率和改性膜內表面CNTs層穩定性的影響. 從中可以看出,盡管所有改性膜的負載率均高于99%,但利用外徑為30~50 nm和50~80 nm制備的改性膜負載率略低于8~15 nm和20~30 nm制備的改性膜. 此外,與圖 3所示一致,當反洗通量為150 L·(m2·h)-1時,各改性膜CNTs損失量最多. 從圖 5還可看出,相同反洗通量條件下,CNTs尺寸與CNTs損失量間無明顯規律:在反洗通量為150 L·(m2·h)-1時,利用30~50 nm和50~80 nm制備的改性膜CNTs損失量大致相同,且均小于0.3 mg,該損失量遠小于利用8~15 nm和20~30 nm制備的改性膜CNTs損失量0.94和1.27 mg.

本實驗結果與Gallagher等的研究結果類似,該結果表明:利用較大尺寸(50~80 nm)CNTs制備的改性中空纖維超濾膜內表面的CNTs層能夠經受不同強度的水力清洗,改性膜反洗過程中CNTs平均損失量小于1%. Gallagher等認為CNTs層穩定性取決于其自身結構,而非是CNT層與膜表面相互作用的結果,同時,膜抗污染能力的提高也可能與CNT層的穩定性有關. Ajamni等的實驗同樣表明:相比使用小尺寸CNTs制備的改性膜而言,使用較大尺寸CNTs制備的改性膜可以在反洗過程中更牢固地負載于膜表面,而CNT層的穩定性則直接影響其抗污染能力. 由此筆者認為:外徑為30~50 nm的CNTs對于提高膜的抗污染能力和膜表面CNTs層穩定性具有重要意義. 利用較大尺寸CNTs制備的改性膜表面CNTs層穩定,可以經受不同強度的水力清洗,從而有效提升了膜的抗污染能力.
2.3 負載量對改性膜性能的影響
負載量對改性膜抗污染性能的影響如圖 6所示. 乙醇分散液濃度為50%,CNTs尺寸為30~50 nm,超聲時間為25 min,所選負載量分別為1、 3、 5、 7 g·m-2. 從中可以看出,不同負載量下,所有改性膜的抗污染性能均明顯好于未改性膜. 對于改性膜而言,過濾初期(前4個周期)各改性膜TMP均增長緩慢,其TMP增量均小于0.02 MPa. 隨著過濾的進行各改性膜TMP增量逐漸增加,但增長趨勢均較緩,運行至第10周期,過濾5 L水樣后,各改性膜TMP增幅并未表現出明顯差別. 負載量為1 g·m-2的改性膜跨膜壓差增量最大,為0.053 MPa,隨著負載量的增大,負載量為3、 5、 7 g·m-2對應的改性膜跨膜壓差增量基本一致,約為0.047 MPa.

圖 6 負載量對改性膜抗污染性能的影響
負載量對改性膜內表面負載率和CNTs層穩定性的影響如圖 7所示. 從中可看出,負載量為1和3 g·m-2時,負載率均高于99%,然而,隨著負載量的增大負載率降低,當負載量為5和7 g·m-2時,負載率分別降至87%和73%. 此外,與圖 3所示結果一致,當反洗通量為150 L·(m2·h)-1時,各改性膜CNTs損失量最多. 相同反洗通量條件下,負載量越大CNTs損失量越多:在反洗通量為150 L·(m2·h)-1條件下,負載量為1、 3、 5、 7 g·m-2制備的改性膜對應的CNTs損失量分別為0.17、 0.30、 0.94和1.86 mg,CNT損失量分別占該膜組件負載量的比例為3.4%、 2%、 3.7%和5.3%. 總體而言,在較強的水力清洗條件下清洗3 min后,各改性膜CNT損失量均較少,其中,負載量為3 g·m-2制備的改性膜CNT損失量最少.

圖 7 負載量對于 CNTs穩定性影響
如前所述,本實驗結果表明:中空纖維超濾膜存在最佳負載量,本實驗最佳負載量為3 g·m-2,該負載量條件下制備的改性膜CNT層穩定性好,與原膜相比膜抗污染性得到較大提高. 與本實驗結果不同的是,Ajamni等通過使用注射器過濾的方式將CNTs負載于片式膜表面,結果表明負載量越大,CNTs層越厚,膜的抗污染性越好,但改性膜在水力清洗過程中CNTs層脫落很嚴重. 結合本實驗結果推測:負載量對于膜抗污染能力和CNTs層穩定性的影響可能與膜的結構形式有關,具體來說,負載量對于中空纖維膜和片式膜的抗污染能力和CNTs層穩定性影響是不同的. 對于中空纖維超濾膜而言,CNTs改性膜方法中存在最大負載量,該最大負載量的多少取決于膜有效面積的大小,當負載量超過最大負載量時,過量的CNTs無法進入中空纖維膜內表面并成功負載,膜表面形成的CNTs層也不穩定,在反洗過程中容易脫落,進而也無法有效提升膜抗污染能力. 綜合考慮,本實驗CNT改性膜的最大負載量為3 g·m-2,該負載量條件下,改性膜表面CNTs層穩定存在,并使得改性膜抗污染能力得到有效提高.
2.4 CNTs改性膜對水質的改善效果
本研究中進一步選取改性膜制備方法最佳值,即CNTs尺寸為30~50 nm,乙醇分散液濃度為50%,負載量為3 g·m-2,超聲分散時間25 min,進行中空纖維膜改性處理. 改性膜制備完成后過濾經預處理后的二級出水,過濾10個周期,過濾水樣5 L. 取每周期出水待測DOC和UV254,取第10周期出水進行熒光光譜分析.
從圖 8(a)中可以看出,整個運行過程中,改性膜對UV254的去除率明顯高于未改性膜. 運行初始階段,原水UV254為0.22,經改性膜和未改性膜過濾后出水中UV254分別為0.191和0.198,即改性膜和未改性膜對UV254的去除率分別為13.4%和9.8%,相比于未改性膜,改性膜對UV254去除率提高了37%. 隨著運行的進行,兩者對UV254的去除率均逐漸降低,且二者降低趨勢較一致,出水中UV254逐漸升高,運行至第10周期,過濾5 L水樣后,經改性膜和未改性膜過濾后出水中UV254分別為0.206和0.213,即改性膜和未改性膜對UV254的去除率分別為6.1%和3.2%,較初始階段的去除率分別降低了7.3%和6.6%.

圖 8 未改性膜和改性膜對二級出水 DOC和UV254的去除效果
圖 8(b)為水樣經改性膜和未改性膜過濾后出水中DOC的變化情況. 結果表明,改性膜對DOC的去除率明顯高于未改性膜. 運行初始階段,原水的DOC為11.15 mg·L-1,經改性膜和未改性膜過濾后出水中DOC分別為9.10 mg·L-1和9.83 mg·L-1,即改性膜和未改性膜對DOC的去除率分別為18.4%和11.8%,相比于未改性膜,改性膜對DOC的去除率提高了56%. 隨著運行的進行,兩者對DOC的去除率均逐漸降低,且兩者降低趨勢較一致,出水中DOC逐漸升高,運行至第10周期,過濾5L水樣后,經改性膜和未改性膜過濾后出水中DOC分別為9.70 mg·L-1和10.80 mg·L-1,即改性膜和未改性膜對DOC的去除率分別為13%和3.1%,較初始階段的去除率分別降低了5.4%和8.7%.
圖 9為未改性膜和改性膜處理后出水的熒光譜圖. Coble[22]將天然水體中有機物三維熒光譜圖分為5個區域:其中,峰A(Ex/Em: 237~260/400~500 nm)和峰C(Ex/Em: 300~370/400~500 nm)代表腐殖類物質; 峰T1(Ex/Em: 275~340、 225~237/340~381 nm)代表色氨酸類蛋白質; 峰T2(Ex/Em: 225~237/309~321、 275/310 nm)代表酪氨酸類蛋白質; 峰M(Ex/Em: 290~310/370~410 nm)代表海洋腐殖質. 從圖 9(a)中可以看出,本實驗進出水中峰A、 峰T1和峰T2處具有較強熒光特性,分別代表腐殖類物質、 色氨酸類蛋白質和酪氨酸類蛋白質.

圖 9 未改性膜和改性膜處理后水樣熒光圖
表 4列出了二級出水經未改性膜和改性膜處理后吸收峰的位置和峰強度. 從中可以看出,相比原膜,CNTs改性膜對峰A、 T1和T2所代表物質的去除率分別提高了2.8倍、 1.1倍和1.4倍. 同樣,從圖 9(c)中可以看出,二級出水經改性膜處理后已無明顯吸收峰. 這表明相比未改性膜,CNT改性膜對二級出水中的腐殖類和蛋白質類物質去除能力明顯提高.
由本實驗結果可以看出,未改性膜對于部分有機物有一定的過濾去除作用,經改性后,改性膜對于腐殖類和蛋白質類物質的去除則更為明顯. Yang等的實驗表明,利用CNT制備的巴基紙層對腐殖酸有很好的去除作用,他們認為巴基紙層對于腐殖酸的去除主要源于CNT的吸附作用. Ajamni等同樣認為:腐殖質能夠依靠CNT的吸附作用得以去除,然而大分子有機物的去除主要依靠CNT改性膜的深層過濾作用. 筆者推測改性膜對于有機物的去除可能是CNTs的自身吸附作用和CNT改性膜截留過濾共同作用的結果. 在運行過程中,CNTs層吸附作用和改性膜截留作用同時去除有機物,隨著運行的進行,CNTs層逐漸達到吸附飽和狀態,定期水力清洗無法有效恢復其吸附能力,隨著污染物在CNT層表面逐漸累積形成污染層,改性膜截留作用逐漸失效,改性膜的抗污染能力由此逐漸降低,出水中有機物量隨之增高. 同時,以往研究表明,腐殖酸和蛋白質是造成低壓膜污染的主要污染物. 因此,CNT改性超濾膜的CNT層去除腐殖酸和蛋白質,減少了上述兩類物質到達基膜的可能性,從而緩解了膜污染.
表 4 進出水熒光譜圖峰位置及強度
2.5 膜表面電鏡分析
圖 10為原膜和CNT改性中空纖維膜的電鏡平面圖. 對比圖 10(a)和10(b)可以看出,干凈的改性膜表面的CNT層結構疏松、 碳納米管相互交織,均勻地負載于膜表面,從圖中依稀可見CNT層孔道結構. 對比圖 10(c)和10(d)可以看出,過濾二級出水后,未改性膜和改性膜表面均覆蓋有一層污染層. 其中,CNT改性膜孔道結構被污染物覆蓋難以分辨.
圖 11為原膜和CNT改性中空纖維膜的電鏡斷面圖. 相比電鏡平面圖,斷面圖更直觀地反映了膜表面污染層厚度和污染物在膜表面分布情況. 對比圖 11(c)和11(d)可以看出,過濾二級出水后,未改性膜表面被污染物緊密覆蓋. CNT改性膜表面的CNT層和污染物層有明顯界線,污染物緊密覆蓋于改性膜CNT層表面,這表明CNT層有效地截留了污染物,進而緩解了膜污染.具體參見污水寶商城資料或http://www.dongaorq.cn更多相關技術文檔。

(a)原膜(× 10 000); (b)CNT改性膜(× 10 000); (c)過濾二級出水的原膜(×20 000); (d)過濾二級出水的CNT改性膜(×1 000)
圖 10 原膜和改性膜電鏡平面圖

(a)原膜(×10 000); (b)CNT改性膜(×5 000); (c)過濾二級出水的原膜(×10 000); (d)過濾二級出水的CNT改性膜(×10 000)
圖 11 原膜和改性膜電鏡斷面圖
3 結論
(1)CNTs的乙醇分散液濃度、 CNTs尺寸以及負載量均對改性膜內表面CNTs層的穩定性和改性膜抗污染能力具有重要影響. 選用50%的乙醇分散液,外徑為30~50 nm CNTs,負載量為3 g·m-2制備的改性膜抗污染能力最好,改性膜內表面CNTs層最穩定.
(2)改性中空纖維超濾膜能夠有效改善出水水質. 相比于未改性膜,改性膜對二級出水中DOC和UV254的去除率分別提高了37%和56%. 改性膜對水中的腐殖類、 蛋白質類物質去除率分別提高了2.8倍和1.4倍.






