一、我國垃圾處理存在的問題
我國垃圾處理面臨的常見問題,垃圾源頭分類尚未實施,源頭垃圾混合收集還會持續相當長的一段時間,垃圾成份復雜;目前中國垃圾處理主要采取傳統焚燒方式,由于中國垃圾濕度大,熱值低。因此傳統焚燒處理時需借助油、天然氣或煤或生物質等幫助然燒,消耗其它不可再生能源;傳統焚燒方式排煙量大,且很難能符環保要求,特別是傳統焚燒過程中產生的二惡英等有害氣體處理不當就會造成環境污染;
二、熱解氣化處理技術基本原理
生活垃圾的有機成分主要是生物質及塑料等,通過清潔高效的熱解氣化系統,用較低的能耗產生高品質、中熱值的燃氣,直接供用戶使用或通過燃氣發電設備轉換成電能。
生活垃圾熱解氣化發電可以改善固廢處理方式,有效控制垃圾處理過程中的二次污染。
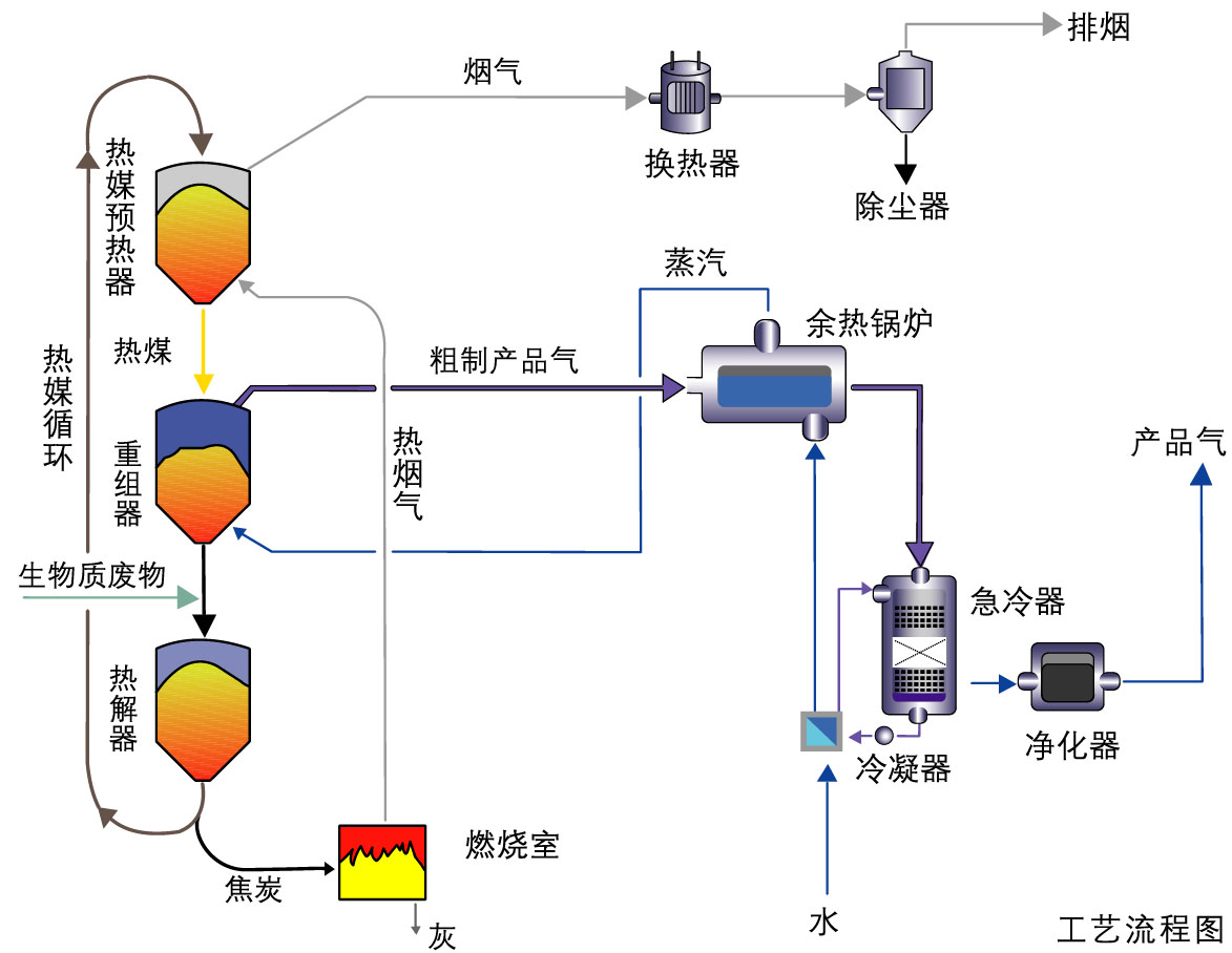
三、生活垃圾熱解氣化工藝流程
四、熱解氣化系統的特點
1.熱解和燃燒過程同時進行,通過熱解所剩焦炭的燃燒為熱解過程供給熱量。系統具有自持性。
2.熱解是在無氧及無水蒸氣的狀態下進行的,產生燃氣熱值高。熱解燃氣和熱解焦炭燃燒產生的煙氣是分離的,品質易于控制
3.使用單一粒徑的陶瓷顆粒或者經過篩分的爐渣做為傳熱介質,避免了的結焦、腐蝕等問題;
4.移動床內的傳熱介質主要通過重力及機械提升運動,容易控制,可靠性高。(作者:邢亞杰)



