隨著超濾膜工藝技術的發展, 超濾(ultrafiltration, UF)被廣泛應用于水質凈化及污水深度處理.在污水深度處理過程中, 有機污染和生物污染是引起超濾膜堵塞的主要原因, 膜污染問題嚴重阻礙了超濾膜工藝在污水深度處理中的進一步推廣.為了解決膜污染, 膜技術和水處理技術領域的學者開展了膜污染控制、膜污染物識別以及膜污染機制分析的研究.
低通量運行是實際中經常采用的膜污染控制技術. Field等在1995年首次提出臨界通量的概念, 當實際通量低于該通量時, 不產生膜污染.在臨界通量理論提出后, 許多研究表明理想狀態的零污染并未存在, 并且發現在不同通量下膜污染速率也不相同.隨著研究的深入, 2011年Field等提出膜的閾通量概念, 為臨界通量體系內增添了新的一員.閾通量是指在該通量下, 產生一個低的或者是接近常數的污染速率, 高于該通量時污染速率迅速增加.閾通量的測定方式有如下3種: ①通過TMP與通量的變化進行測定, 當低于閾通量時TMP增長呈線性; 高于閾通量時TMP增長呈曲線增長.但目前的研究中未能有標準化的方法來用于判斷閾通量.大多是從視覺上直接觀察, 這會導致評估出的閾通量值不準確. ②通過改變通量來觀察每個通量下ΔTMP的變化從而得到閾通量.當在某一通量時ΔTMP持續不斷地增大, 此時為閾通量.但Beier等的研究證明, 此種方法具有不確定性, 不能夠準確地測定出閾通量. ③通過對dTMP/dt的變化來判斷閾通量.這種通量階梯法能夠直接地觀測到閾通量的膜污染速率, 能夠有效地得到閾通量.在眾多研究中, 使用通量階梯法測得dTMP/dt是最為廣泛的測定閾通量方法.
在眾多超濾膜中, 聚偏氟乙烯(polyvinylidene fluoride, PVDF)中空纖維超濾膜因其出眾的熱穩定性和機械性能, 在實際污水再生處理領域受到廣泛應用.然而, PVDF超濾膜較強的疏水性, 使其在使用過程中易發生膜污染.膜污染分析過程中, 探究污染物組分與走向是揭示污染機制的重要一環.針對膜污染問題, 筆者以往的研究發現, 臭氧- CNT膜改性聯用工藝能夠緩解超濾進程中的膜污染, 且作用明顯.聯用工藝不僅發揮出臭氧的強氧化性和滅菌性, 也同時發揮出CNT深層截留的性能.然而, 聯用工藝膜濾進程中的污染物尚未進行更加系統地分析.在之前研究的基礎上, 本文繼續針對臭氧-CNT膜改性聯用工藝進行閾通量的研究, 進一步對比了閾通量與臨界通量下聯用工藝的運行情況, 且對膜進水、出水、反洗水和膜表面附著的有機污染物進行了碳平衡分析和三維熒光光譜分析, 以明確各種污染物組分的走向.
1 材料與方法
1.1 實驗材料
1.1.1 二級出水
本實驗所用污水二級出水為北京工業大學的污水中試反應器出水, 原水為北京工業大學生活小區的實際生活污水.水體采集后, 首先經砂濾處理, 過濾后二級出水水質情況見表 1.
表 1 二級出水水質
1.1.2 膜材料
本實驗所用PVDF中空纖維超濾膜膜絲, 在杭州衛士環保科技有限公司購買, 超濾膜組件自制而成; PVDF片式膜, 膜購自默克密理博公司, 剪裁為直徑3 cm與針孔過濾器進行組裝, 制成膜組件進行過濾實驗, 具體參數見表 2.
表 2 超濾膜性能參數
1.1.3 碳納米管
本實驗所用CNT購自北京納辰科技發展有限責任公司, 外徑尺寸為30~50 nm、長度為5~20 μm, 純度大于95%, 比表面積大于60m2·g-1, 堆積密度0.22 g·cm-3.
1.2 實驗裝置1.2.1 連續流PVDF中空纖維超濾膜過濾裝置
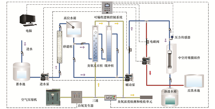
本實驗中膜組件改性、水體氧化和超濾實驗使用連續流裝置完成, 該裝置使用恒流-死端方式運行, 過濾水樣為實際污水二級出水.實驗設計4組平行實驗, 分別為:原水+原膜; 原水+CNT改性膜; 氧化水+原膜; 氧化水+CNT改性膜.實驗在室溫(20±1)℃下進行, 裝置流程如圖 1所示, 由砂濾單元, 臭氧預氧化單元, 膜濾單元和自控單元共4和單元構成.二級出水經過砂濾柱后, 一部分直接進入膜濾單元, 另一部分進入預氧化單元.臭氧預氧化單元內, 干燥空氣經過空氣壓縮機(GC-ready SPB-2000, 北京北分索思科技有限公司)后進入臭氧發生器(LAB2B, 英國TRIOGEN), 并利用臭氧分析儀(UV-2100, 美國IDEAL)測定臭氧產量.臭氧由底部進入臭氧反應柱, 與臭氧反應后的水進入緩沖柱, 反應柱與緩沖柱溢出的臭氧經收集后由尾氣吸收裝置吸收.本實驗中臭氧投加量與CNT負載的選擇為0.22 mg·mg-1與3g·m-2, 詳細選擇原因請參考文獻, 膜組件改性的詳細方法參考文獻.本實驗主要研究在臭氧-CNT膜改性聯用工藝下膜組件閾通量的變化.自控單元主要由可編程邏輯控制器(programmable logic controller, PLC)和電腦構成, 能夠實現對電磁閥、蠕動泵、壓力傳感器、臭氧發生器、臭氧分析儀的自動控制和數據傳輸.通過自控單元可以對跨膜壓差(trans-membrane pressure, TMP)、進水通量、進水時間、反洗通量和反洗時間進行自動控制.
圖 1

1.2.2 連續流PVDF片式膜過濾裝置
為了研究膜濾進程中的碳平衡, 更好地對進水、出水、反洗水進行收集與測定, 故設計一套小型PVDF片式膜過濾裝置研究使用. PVDF片式膜面積小, 具有使用水量小, 管路損失小的特點, 能夠更加精密地滿足實驗要求.片式膜過濾裝置工藝流程圖如圖 2所示.
圖 2

裝置構成為進水罐、出水罐、反洗罐、進水泵、出水泵、壓力傳感器、片式膜過濾器、PLC、電腦.同樣能夠對泵以及壓力傳感器實現自動控制, 詳見1.2.1節.
1.3 閾通量的確定
本實驗中測量閾通量的方法為預壓縮通量階梯法, 該方法在傳統的階梯通量法上進行了改進, 在階梯通量之前加入預壓縮通量來增加測量的準確性.如圖 3所示, 在預壓縮階梯通量法中, 每個運行周期中包含以下3個階段:預壓縮階段(tpc=1 min)、過濾階段(tf=10 min)、反洗階段(tbw=2 min).預壓縮階段的目的是使得過濾階段壓力曲線更加穩定, 原理如下:使用一個較大通量運行, 從而壓縮膜污染, 避免現有的膜污染在過濾階段逐步壓縮而使得壓力產生變化.通過前期小試得出, 在預壓縮階段中通量Jpc選取為過濾通量J的1.7倍能夠得到高穩定性的壓力曲線.實驗選取初始通量J0=18 L·(m2·h)-1, 每周期變化通量ΔJ=9 L·(m2·h)-1, 最大通量為Jmax=144 L·(m2·h)-1.通過過濾階段TMP的斜率, 即dTMP/dt來得出各通量下TMP增長速率.根據達西公式(1)并且測定得出原水與氧化水黏滯系數μ相同, 可得出在dTMP/dt基礎上除以J, 即可以側面考察膜阻力增長情況.
圖 3

式中, J為膜通量, m3·(m2·s)-1; TMP為跨膜壓差, Pa; μ為黏滯系數, Pa·s; Rt為膜阻力, m-1.
1.4 水質分析
采用NPOC法測定水樣中的溶解性有機物(dissolved organic carbon, DOC).因二級出水與外部環境長期接觸, 因此水樣中POC含量較低, 總無機碳(total inorganic carbon, TIC)含量則較高.為了降低TIC對DOC測定造成的影響, 本實驗采用NPOC法測定水樣的DOC, 并認為DOC≈NPOC.先用2 mol·L-1的鹽酸溶液調節水樣的pH至2以下, 然后采用TOC儀(島津SHIMADZU, TOC-L)進行測定.
三維熒光光譜(excitation-emission matrix, EEM)用熒光光譜儀(F-7000, 日本Hitachi公司)測定.激發波長(Ex)范圍選為200~400 nm, 步長選為5 nm, 狹縫寬度選為5 nm; 發射波長(Em)范圍選為300~550 nm, 步長選為1 nm, 狹縫寬度均為5 nm.光譜掃描速度選為1200 nm·min-1.具體聯系污水寶或參見http://www.dongaorq.cn更多相關技術文檔。
2 結果與討論2.1 臭氧-CNT膜改性聯用工藝閾通量的確定及污染進程2.1.1 臭氧-CNT膜改性聯用工藝閾通量的確定
為了研究膜污染過程中污染速率的增長問題, 本實驗對臭氧-CNT膜改性聯用工藝的閾通量進行研究.本實驗中臭氧投加量為0.22 mg·mg-1, CNT負載量為3 g·m-2; 過濾階段時間確定為:預壓縮階段(tpc=1min)、過濾階段(tf=10 min)、反洗階段(tbw=2 min); 實驗選取初始通量為J0=9L·(m2·h)-1, 每周期變化通量為ΔJ=9L·(m2·h)-1, 最大通量為Jmax=144 L·(m2·h)-1.
圖 4為使用預壓縮階梯通量法對膜組件進行壓力測試的TMP變化, 由圖 4(a)中可以看出, 在最大通量Jmax時, 膜組件TMP最大為72.3 kPa; 圖 4(b)中最大通量Jmax運行時, 膜組件TMP最大為63.5 kPa; 圖 4(c)中最大通量Jmax運行時, 膜組件TMP最大為48.3 kPa; 圖 4(d)中最大通量Jmax運行時, 膜組件TMP最大為28.1 kPa; 通過對比以上數據能夠得出, 原膜+氧化水、改性膜+原水、改性膜+氧化水在Jmax運行時TMP相比原膜+原水膜組件分別減少了12.2%、33.2%、61.1%.結果表明在預壓縮階梯通量法運行下, 改性膜+氧化水TMP增長最為緩慢, 抗污染性最強.
圖 4

圖 5為圖 4中各個膜組件dTMP/dt, 得出各通量下TMP增長速率, 由于使用預壓縮階梯通量法, 所以在過濾進程中有通量上升和下降兩階段, 可以通過這兩階段數據是否一致來判斷, 得出數據的準確性.從中可以看出各個膜組件的TMP增長速率均有平緩上漲階段和加速上漲階段, 即其中標注出的速率增加點前后.觀察圖 5(a)在速率增加點前, TMP增長速率約為0.1 kPa·min-1, 速率增加點后TMP增長速率變化迅速, 在Jmax點已經達到1.25 kPa·min-1; 觀察圖 5(b)在速率增加點前, TMP增長速率同樣約為0.1kPa·min-1, 但在Jmax點TMP增長速率達到1.05 kPa·min-1; 圖 5(c)、5(d)具有類似結果, 在速率增加點前TMP增長速率同約為0.1kPa·min-1, 而Jmax點TMP增長速率分別為0.75 kPa·min-1、0.5 kPa·min-1; 對比4圖中Jmax點TMP增長速率得到原膜+氧化水、改性膜+原水、改性膜+氧化水在Jmax運行時TMP增長速率相比原膜+原水膜組件分別減少了16%、40%、60%.表明臭氧-CNT膜改性聯用工藝與原膜相比能夠降低過濾進程中的壓力增長速率.
圖 5

觀察圖 5中各個速率增加點對應的通量分別為45、54、63和90 L·(m2·h)-1; 對比其中速率增加點對應的通量, 可以得出原膜+氧化水、改性膜+原水、改性膜+氧化水速度增加點對應通量相比原膜+原水膜組件分別提高了20%、40%和100%.從運行角度分析, 臭氧-CNT膜改性聯用工藝能夠在不造成TMP快速增長的情況下, 提高膜組件的通量, 有效地控制了膜污染的增長, 這在運行中有著非常重要的意義.
在圖 5的基礎上, 將各通量下的TMP增長速率除以其通量值, 得到圖 6膜組件通量與污染速率的變化, 能夠更準確地衡量膜污染情況.觀察圖 6, 得出污染速率隨著通量的增大, 均經過先下降后上升的變化階段, 此現象與孫國勝等人的研究現象相同.分析認為, 在污染初期, 污染物質對膜組件的污染發生較快, 并且初期過濾壓力變化非常小, 跨膜壓差的增長誤差也較大, 同時除去較小的通量, 會得到較大的污染速率.膜污染速率最低點, 即為閾通量點.由圖 6可以觀察到其對應的閾通量點分別為45、54、63和81 L·(m2·h)-1.對比4圖中閾通量得出原膜+氧化水、改性膜+原水、改性膜+氧化水閾通量點相比原膜+原水膜組件分別提高了20%、40%和80%.表面臭氧-CNT膜改性聯用工藝更能夠有效地提高原膜的閾通量, 在過濾階段能夠以較大的通量保持污染增長緩慢.
圖 6

觀察圖 6中閾通量對應的污染速率分別為0.00289、0.00291、0.00220和0.00137 kPa·min-1·L-1·m2·h.改性膜+氧化水的污染速率比原膜+原水的污染速率降低了52%.表明臭氧-CNT膜改性聯用工藝不僅能夠提高閾通量, 而且能夠降低膜污染的速率, 在污染進程中提高膜組件的抗污染性, 保證膜組件運行更加持久.
2.1.2 閾通量下臭氧-CNT膜改性聯用工藝的污染進程
根據圖 6中得到的關于閾通量的結果, 在閾通量下運行4組平行實驗, 得到單位面積過水量與TMP的變化關系如圖 7所示.其進一步將臨界通量下相同CNT負載量、相同臭氧投量的運行情況與閾通量進行了對比, 詳細臨界通量運行情況參見文獻, 這里進行引用對比.其中臨界通量與閾通量分別對應108 L·(m2·h)-1、45 L·(m2·h)-1(原膜+原水); 144 L·(m2·h)-1、54 L·(m2·h)-1(原膜+氧化水); 108 L·(m2·h)-1、63 L·(m2·h)-1(改性膜+原水); 144 L·(m2·h)-1、81 L·(m2·h)-1(改性膜+氧化水).
圖 7

從圖 7中可見, 在相同過濾條件下, 閾通量運行得到的單位面積過水量大于臨界通量下運行.原膜+原水膜組件相比臨界通量, 閾通量下過水能力從157 L·m-2提升到242 L·m-2, 提高了54.3%;原膜+氧化水膜組件相比臨界通量, 閾通量下過水能力從226 L·m-2提升到352 L·m-2, 提高了55.3%;改性膜+原水膜組件相比臨界通量, 閾通量下過水能力從667 L·m-2提升到881 L·m-2, 提高了32.1%;改性膜+氧化水膜組件相比臨界通量, 閾通量下過水能力從858L·m-2提升到1250 L·m-2, 提高了45.6%;表明閾通量下能夠延長膜組件的過水能力, 閾通量下膜污染增長更緩慢.這說明, 在運行中閾通量具有更高的指導意義, 能夠保證膜組件運行更加穩定.
2.2 臭氧-CNT膜改性聯用工藝膜污染碳平衡實驗
2.2.1 過濾進程
為探究超濾進程中各種污染物組分的走向, 需要對膜進水、出水、反洗水和膜表面附著的有機污染物進行碳平衡分析.本實驗采用片式膜PVDF過濾裝置進行, 如圖 2所示. CNT負載量與臭氧投量選擇為3 g·m-2和0.22 mg·mg-1, 4組平行實驗包括原膜+原水、原膜+氧化水、改性膜+原水、改性膜+氧化水.實驗中使用片式膜組件對水樣進行過濾, 當TMP超過80kPa時使用純水進行水力反洗, 反洗強度為過濾通量的2倍.由于PVDF片式膜孔徑大于中空纖維膜, 所以能夠在較大過濾通量下運行, 過濾通量選擇為200 L·(m2·h)-1, 反洗通量為400 L·(m2·h)-1.實驗過程中對膜組件進水、出水、反洗水進行DOC測定與三維熒光光譜分析.
圖 8為片式膜PVDF過濾裝置純水反洗前后的TMP變化.可以觀察到反洗前TMP增長與前期實驗結果相同, 臭氧-CNT膜改性聯用工藝效果最佳.經純水反洗后, 原膜過濾原水TMP恢復到45 kPa, 原膜過濾氧化水TMP恢復到55 kPa左右, 而CNT改性膜過濾原水與氧化水TMP均能夠恢復到20 kPa左右.這表明負載CNT能夠提高膜組件的水力恢復性能.根據反洗前后的過水量, 可以得到每個片式膜的水力反洗過水量恢復率, 如圖 9所示.從中可知, 原膜+原水、原膜+氧化水、改性膜+原水和改性膜+氧化水總過水量分別為212.1、341、1195和1360.2 L·m-2, 過水量恢復率分別為13.3%、25.8%、19.2%和28.6%, 即原膜+原水的過水量最少、恢復率最低, 改性膜+氧化水的過水量最多、恢復率最高.該結果表明, 臭氧-CNT膜改性工藝不僅能夠提高膜組件的抗污染性, 同時增加了反洗后的恢復率.
圖 8

2.2.2 膜污染分析
在上述過濾階段中分別取進水、出水與反洗水進行DOC與EEM的測定.在過濾進程中記錄過濾水樣體積與反洗水所用體積, 通過計算可以得到過濾進程中的碳平衡.表 3為臭氧-CNT膜改性聯用工藝中碳平衡結果, 通過觀察表 3能夠得出CNT改性后, 對有機污染物的截留比例增加, 反洗水中有機物的比例增加, 出水中有機物的比例下降.改性膜過濾原水時與原膜相比, 對有機物的截留比例提高2.4%、反洗中有機物比例提高1.2%、出水有機物比例下降3.6%;表明CNT改性后的膜組件納污能力增強, 膜表面能夠截留更多的DOC.經臭氧氧化后, CNT改性層的作用更加明顯, 改性膜過濾氧化水時與原膜相比, 對有機物的截留比例提高4.4%、反洗中有機物比例提高2.1%、出水有機物比例下降6.5%, 說明臭氧氧化進一步加強了膜組件的可恢復性.結合圖 8中反洗后各片式膜組件的恢復情況, 筆者推測, 在使用原膜過濾時, 污染物容易附著在膜表面或堵塞膜孔, 導致TMP升高, 隨著過濾進程的推移, 在膜表面形成污染層, 水力沖洗僅能夠沖去部分污染層, 對膜內部堵塞作用不大; 在使用CNT改性膜過濾時, 由于CNT層的存在, CNT層的吸附截留作用能夠提高膜組件的納污能力, 經過反沖洗后, 沖去CNT層攔截的污染物質, 使得過濾TMP能夠恢復到較低的水平.
表 3 臭氧-CNT膜改性聯用工藝碳平衡
圖 10為對過濾進程中原水、氧化水、純水的EEM測定.表 4為運行過程中進水、出水和反洗水中主要污染物質熒光峰位置及強度值.根據文獻[22, 23]對水中常見污染物熒光分析的研究得出T1、T2、A、C這4種主要物質, 其分別對應色氨酸類蛋白、酪氨酸類蛋白、可見腐殖質、UV腐殖類質.
圖 10

表 4 碳平衡進程中熒光峰位置和峰強度
觀察表 4各個水樣中4種污染物質的熒光強度能夠得出原膜+原水、原膜+氧化水、改性膜+原水和改性膜+氧化水對T1物質的去除率為43.7%、47.7%、50.0%和50.3%;對T2物質的去除率為40.8%、44.1%、50.0%和41.3%;對A物質的去除率為8.9%、20.1%和13.0%、20.1%;對C物質的去除率為2.2%、13.2%、13.4%和13.9%.表明臭氧-CNT膜改性聯用工藝能夠有效提高T1、A、C物質的去除, 對T2類物質的去除作用沒有明顯提高.與本研究結果相類似, Imai等的研究結果表明, 臭氧能夠有效去除水中的腐殖類物質; Ajamni等認為腐殖質能夠依靠CNT的吸附作用得以去除.結合圖 8和圖 9的過水量結果, 表明臭氧-CNT聯用工藝在有效保證出水水質的同時, 大幅度提高膜組件過水性能.
圖 9

3 結論
(1) 臭氧-CNT膜改性聯用工藝能夠有效提高膜組件的閾通量, 提高膜組件的抗污染性能, 且對比臨界通量, 閾通量運行能夠進一步提高膜組件過水量.
(2) 臭氧-CNT膜改性聯用工藝反洗前后的恢復情況表明, 水力反洗對聯用工藝膜組件的過水性能恢復最好.膜污染碳平衡實驗結果表明, 采用CNT對膜改性后, 膜組件的納污能力與可恢復性得到明顯提高, 臭氧氧化能夠進一步提高CNT改性膜組件的可恢復性.(來源:環境科學 作者:王凱倫)






